Downtime Reports
Improve plant performance and drive continuous improvement. Downtime reports help you understand downtime trends, and implement corrective actions to prevent equipment failures.


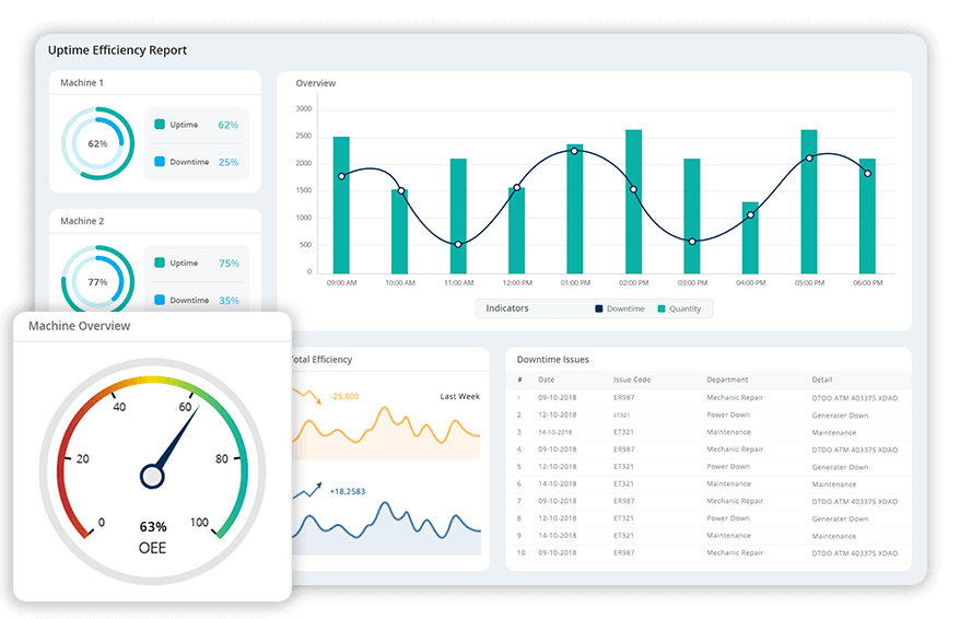
Uptime Efficiency Report
Compare uptime efficiency of the selected machines to the Standard Uptime Efficiency for each machine. Keep track and make sure the machine meets or exceeds the standard time.
Production Summary Report
Make important decisions based on actual facts. Keep track of daily, weekly and monthly production. Understand the effectiveness of ongoing production processes.


OEE Reports
Detailed reports on Overall Equipment Effectiveness (OEE) to measure, analyse and increase productivity. Get essential insights on how to improve your manufacturing process.
Operator Summary Report
Monitor and analyse the performance of each employee and understand its impact on productivity. Keeping track of the efficiency of the workforce is important.

Start 14 Days Free Trial
Janus gathers real-time production-related data and gives an in-depth analysis. Monitor and analyse overall equipment effectiveness (OEE) and drive continuous improvement.

Scrap Report
Get detailed reports and real-time notification on scrap. Analyse scrap report to implement effective root cause analysis to prevent a recurrence.
Inventory and Warehouse Reports
Inventory reports help you reduce the risk of running out of stock and thereby cut costs. Let not production be hindered due to unavailability of raw materials.


Completed Work Orders
See how fast the orders are executed and delivered to the customer. Keep track of the goods, ensure on-time delivery and increase customer satisfaction.
Work in Progress Report
Get detailed reports on work in progress. Get an overview of what is happening on the shop floor and increase the effectiveness of overall processes.

Start 14 Days Free Trial
Janus gathers real-time production-related data and gives an in-depth analysis. Monitor and analyse overall equipment effectiveness (OEE) and drive continuous improvement.

Reports on Quality
Never compromise on Quality! Make sure that the quality of products adheres to the set standards of production.
Custom Reports
Create reports of your choice! Create report templates based on any criteria, with various formatting options. Gain control over all processes